1、活塞制冷压缩机内无敲击声,压缩机正常运转,膨胀阀开度调节合适,运转中只有压缩机吸、排气声,不产生敲击或其它不正常声响。
2、压缩机各摩擦部位温度正常,无激热现象。压缩机各摩擦部位、轴承与轴颈接触良好,润滑正常,不产生超过环境温度30℃或更高的激热。
3、曲轴箱油面处在正常位置,一般压缩机曲轴箱正常油面应在视油镜中间位置。如果是两个油镜,则正常油面应在上油镜的中心水平线上,但最低不得低于下油镜中心水平线或见不到油位。另外,在压缩机运转过程中滑油不应起泡。
4、油压正常,采用压力润滑的压缩机,要求润滑油压为0.1~0.15Mpa即1~1.5kgf/cm2,如果压缩机设有液力卸载能量调节装置,则要求润滑油压在0.15~0.3Mpa(0.15~0.3 kgf/cm2)范围内。
油压过低会造成各摩部件表面的干摩或卸载一能量调节机构动作迟缓;油压过高不但易损坏油泵轴、键及传动件,而且会使各摩擦面之间进油过多,增加摩擦阻力。同时,使更多的滑油进入制冷系统,导致换热设备的换热效果下降,压缩机耗油量增加。此外,曲轴箱内油温应不超过70℃或低于5℃。油温过底或过高,都将影响油泵吸油和润滑效果。

5、压缩机无结霜现象,制冷系统工作过程中,压缩机回气管路结霜应属正常现象,但当操作不良或膨胀阀调整不当时,往往会造成压缩机气缸壁和机体结霜,严重时可能造成压缩机“液击”。
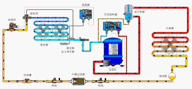
6、制冷系统各辅助设备处于正常工作状态,膨胀阀开度适当;各风机及电机运转平稳;水循环系统的水泵运转正常,无异常声响;水循环管路及各连接处无严重漏水现象;更重要的是制冷系统所有设备连接管路不允许有制冷剂泄漏现象。
7、制冷系统所有压力及温度指示正确,压力表、温度表指针稳定;高、低油压控制器调整适当,在所要求之压力数值范围内能起到自动控制和安全保护作用。

8、贮液器内制冷剂的液位符合要求,制冷系统正常工作时,贮液器的液位应在视液镜1/3~2/3位置。冷凝器出水温度稳定,进出水温差在8~12℃范围为宜。
9、制冷系统正常工作时,其冷凝压力与冷凝温度,蒸发压力与蒸发温度呈对应关系。冷凝压力、温度随冷却水温度及供水情况而定,比如:R22制冷剂冷凝压力的表压为1.3Mpa---1.6 Mpa,最高不超过1.9 Mpa(19kgf/cm2)。
二、制冷设备常见系统故障
1、回液:对于使用膨胀阀的制冷系统,回液与膨胀阀选型和使用不当密切相关。膨胀阀选型过大、过热度设定太小、感温包安装方法不正确或绝热包扎破损、膨胀阀失灵都可能造成回液。
对于使用毛细管的小制冷系统而言,加液量过大会引起回液。蒸发器结霜严重或风扇故障时传热变差,未蒸发的液体会引起回液。温度频繁波动也会引起膨胀阀反应失灵而引起回液。

2、带液启动:压缩机内的润滑油剧烈起泡的现象叫带液启动。带液启动时的起泡现象可以在油视镜上清楚地观察到。根本原因是润滑油中溶解的以及沉在润滑油下面了大量的制冷剂,在压力突然降低时突然沸腾,并引起润滑油的起泡现象,很容易引起液击。
3、排气温度过高:排气温度过高的原因主要有以下几种:回气温度高、电机加热量大、压缩比高、冷凝压力高、制冷剂的绝热指数、制冷剂选择不当。4、液击:为了保证压缩机的安全运转,防止产生液击现象,要求吸气温度比蒸发温度高一点,即应具有一定的过热度。吸气温度正常情况下应比蒸发温度高5~10℃。 
5、吸气温度高:系统中制冷剂充注量不足,或膨胀阀开启度过小,膨胀阀口滤网堵塞,回气管道隔热不好或管道过长等。
6、排气温度过低:节流阀或者干燥过滤器冰堵或脏堵,以及过滤器堵塞,制冷剂充注量不足。
万豪环境致力于中央空调的咨询、设计、销售、安装、节能服务和绿色建筑检测;以打造节能环保产业链、开创绿色科技新纪元为使命,长期致力于中央空领域的发展和建设。您遇到的有关中央空调的任何问题,我们都将竭诚为您提供专业的解答和处理。资深从业人员担当咨询顾问、提供全方位、24小时*7天的免费咨询服务。咨询范围:空调系统设计、设备选型、设备采购、项目施工、项目监理、设备安装、系统运行管理、设备维护、故障维修、节能控制等。【免责声明】:本文章资料来源于网络搜集,版权归原作者所有,内容为作者个人观点。本公众号只提供参考并不构成任何应用建议。如涉及作品内容、版权和其它问题,请在30日内与本公众号联系,我们将在第一时间删除内容!